Atenção: A qualidade das análises depende da correta alimentação dos dados no CRM e na linha do tempo dos processos. Dados incompletos geram análises distorcidas e decisões equivocadas.
Dica: A aba Estoque e Prospecção é fundamental para transformar dados comerciais em insights estratégicos, permitindo uma gestão eficiente do funil de vendas e otimização da performance comercial do escritório.
Neste artigo, você vai aprender como utilizar a aba Estoque e Prospecção para análise comercial estratégica, incluindo indicadores de desempenho, gráficos de conversão e relatórios filtráveis para otimizar o funil de contratação do escritório.
Análise Comercial Estratégica
1 Definição
A aba Estoque e Prospecção, disponível nos planos CRM e Elite, oferece uma visão completa do funil de contratação do escritório. É acessível apenas para gestores e administradores.
O que é possível analisar:
1 Volume de leads e taxa de conversão
Acompanha quantos leads entraram e quantos viraram clientes.
2 Avanço dos processos
Visualiza em que fase estão (atendimento, produção, execução) e identifica paralisações ou arquivamentos.
3 Efetividade comercial
Avalia prospecção, campanhas, precificação e fidelização.
4 Estoque jurídico como ativo
Mede a capacidade do escritório em transformar oportunidades em resultados jurídicos e financeiros.
A aba é composta por:
1 Indicadores de desempenho comercial e carteira
2 Resumo da carteira por fase e período
3 Gráficos por grupo de ação e taxa de conversão
4 Relatórios filtráveis e segmentados
Atenção: Dados visuais são atualizados a cada 8 horas. Já os relatórios operam em tempo real, refletindo os filtros aplicados.
Entenda os Indicadores

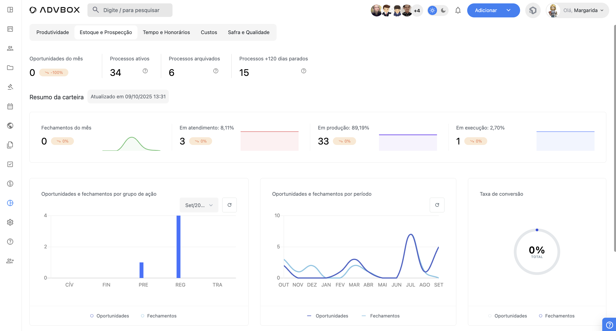
1 Oportunidades do mês
Mostra quantas oportunidades (leads) foram cadastradas no mês atual. Mede o volume de entrada no funil e a efetividade das ações de prospecção e marketing.
2 Processos ativos
Total de processos em andamento nas fases administrativa, consultoria, judicial, recursal ou execução. Representa o estoque produtivo atual do escritório.
3 Processos arquivados
Exibe o total de processos encerrados, com arquivamento formalizado no sistema. Permite avaliar a rotatividade da carteira e o ritmo de saída.
4 Processos +120 dias parados
Alerta sobre processos sem nenhuma tarefa há mais de 120 dias. Indica gargalos, falhas de acompanhamento ou abandono.
Atenção: Monitorar processos parados é essencial para evitar insatisfação, cancelamentos e danos à reputação do escritório.
5 Fechamentos do mês
Mostra quantos processos foram formalmente fechados (contratados) no mês. Acompanha também a variação em relação ao mês anterior e a evolução dos últimos 6 meses. Mede o impacto das ações comerciais e serve como base para projeções de faturamento.
Atenção: Queda nos fechamentos, mesmo com muitas oportunidades, pode indicar falhas na conversão ou no atendimento inicial.
6 Em atendimento
Processos em fase de negociação, ainda sem contrato formalizado. Mostra a variação mensal, percentual sobre o estoque produtivo e evolução dos últimos 6 meses.
Atenção: Acúmulo nessa fase indica risco de perda de leads por falta de follow-up, demora no retorno ou propostas mal estruturadas.
7 Em produção
Processos ativos nas fases administrativa, consultiva, judicial ou recursal, que ainda não chegaram na execução. Traz variação mensal e evolução nos últimos 6 meses. Representa o maior volume de tarefas do escritório.
Atenção: Crescimento descontrolado nesta fase pode gerar sobrecarga, atrasos e gargalos. Deve ser monitorado junto aos dados da aba Produtividade e tempo médio de tramitação.
8 Em execução
Processos que estão na fase final, aguardando cumprimento de sentença, liquidação ou cobrança. Apresenta variação mensal e gráfico dos últimos 6 meses.
Atenção: Alto volume sem arquivamento pode sinalizar falhas no acompanhamento, cobrança, pendências processuais ou falta de gestão na controladoria.
Gráficos de Desempenho Comercial
1 Oportunidades e Fechamentos por grupo de ação
Mostra a relação entre oportunidades geradas e fechamentos por tipo de ação no mês.
- Azul escuro: total de oportunidades
- Azul claro: total de fechamentos
Atenção: Ajuda a identificar quais grupos de ação têm maior geração de leads, melhor conversão ou estão desperdiçando oportunidades.
2 Oportunidades e Fechamentos por período
Gráfico mostra a evolução de oportunidades e fechamentos nos últimos 12 meses.
Atenção: Ideal para analisar sazonalidades, impacto de campanhas, quedas ou picos no funil comercial.
3 Taxa de conversão
Exibe, em percentual, a proporção entre oportunidades geradas e contratos fechados no mês.
- Fórmula: (Fechamentos ÷ Oportunidades) × 100
Atenção: Taxa baixa sinaliza problemas na qualificação, na proposta ou no atendimento. Deve ser acompanhada de perto e ajustada quando necessário.
Relatórios e Análises
Filtro por tipo de relatório:
1 Tipos disponíveis
- Oportunidades
- Fechamentos
- Processos ativos
- Processos ajuizados (que avançaram para a fase judicial)
- Processos parados
- Processos arquivados
- Em atendimento
- Em produção
- Em execução
- Recontratações
- Processos com inconsistência (processos cuja linha do tempo não está em ordem cronológica)
Filtro por período:
1 Data inicial
Marca o início do recorte temporal.
2 Data final
Define o limite superior da análise. Este filtro é útil para visualizar comportamentos mensais, comparações entre trimestres, campanhas específicas ou auditorias por faixa de tempo.
Filtros avançados:
1 Opções disponíveis
- Grupo de ação
- Tipo de ação
- Tribunal
- Estado (UF)
- Origem do cliente
- Fase atual do processo
Esses filtros permitem cruzamentos complexos para análise de performance por segmento, região ou estratégia de captação.
Importante: Ao solicitar a exportação, o relatório não é baixado diretamente no navegador. O sistema envia automaticamente o arquivo para o e-mail cadastrado do usuário que gerou o relatório.
Análises Possíveis e Decisões Estratégicas
1 Conversão por grupo de ação
Permite identificar quais serviços geram mais leads e quais convertem melhor. Usado para priorizar campanhas, ajustar propostas e realinhar esforços comerciais.
2 Ritmo de crescimento da carteira
Mostra se o crescimento do escritório é sustentável ou se há acúmulo sem estrutura. Ajuda a balancear geração de novos contratos com a capacidade produtiva do time.
3 Diagnóstico de falhas na negociação
Atenção a volumes altos na fase Em Atendimento sem avanço. Isso pode indicar: Falta de follow-up, proposta desalinhada, demora no retorno ou falhas no processo comercial. Necessário revisar abordagem, scripts, processos e integração entre comercial e jurídico.
4 Identificação de riscos operacionais
O painel de +120 dias parados alerta sobre processos sem movimentação. Indica risco de abandono, descumprimento de contrato e queda na satisfação do cliente. Exige atuação da controladoria, reativação de tarefas ou encerramento estratégico.
5 Análise segmentada por origem e região
Os filtros permitem cruzar dados por: Grupo de ação, origem do lead, estado, tribunal e fase processual. Responde a perguntas como: Quais canais trazem mais clientes efetivos? Onde a conversão é mais alta? Quais ações geram muitos leads, mas têm baixa conversão? Fundamenta decisões sobre investimento em marketing, expansão, parcerias ou ajustes na estratégia comercial.